رفتن به مطلب

Black Boy

کاربر سایت
  • پست

    290
  • تاریخ عضویت

  • بازخورد

    100%

تمامی مطالب نوشته شده توسط Black Boy

  1. سلام مدل مادربرد؟
  2. برنامه Hwinfo ورژن پرتابل رو دانلود کنید و بازی رو ران کنید بعد یک عکس از برنامه اینجا بذارید
  3. با این پارامتر ها فکر کنم این دیگه واقعا اخر کشش خطتون باشه. تو سه دقیقه 1400 تا خطا داده! پایدار نیست قاعدتا
  4. والا اگر سایت های ایرانی منظورتون هست من زیاد مطالعه نمیکنم ولی از همون زمان معرفی سری 1000 در وبسایت های خارجی بحث تاثیر فرکانس رم بر پردازنده های رایزن همیشه مطرح بوده و بنچمارک ها هم نشون دهنده این موضوع بوده (که البته در سری 3000 به حداقل رسیده) https://www.gamersnexus.net/guides/3508-ryzen-3000-memory-benchmark-best-ram-fclk-uclock-mclock#:~:text=The new Ryzen 3000 chips,extreme overclocks up to 5100MHz.&text=Today%2C we're benchmarking various,and with manual override overclocking. https://www.techspot.com/review/1891-ryzen-memory-performance-scaling/ بین فرکانس 2666 تا 3200 اختلاف پرفورمنس بیشتر از اینتل هست و علتش هم همینطور که گفتید بر میگرده به همین معماری ماژولار و ذات خود رایزن. البته در سری 2000 و 1000 این قضیه خیلی خودش رو بیشتر نشون میداد دقیقا درست هست که این تکنولوژی چند چیپلتی هزینه های شرکت رو کاهش داده ولی خوب این عوارض رو هم داره. اما کلا به نظر من این مورد چیزی از ارزش والای رایزن کم نمیکنه 😅
  5. همونطور که گفتم فرکانس بالاتر روی رایزن بیشتر تاثیر داره تا اینتل. این مورد احتمال زیاد این مورد به خاطر زمان تاخیر داخلی پردازنده های رایزن و ساختار چند ماژول بودنشون هست. در نسل سه این مورد به خوبی کنترل شده و به مرحله بسیار قابل قبولی رسیده اما هنوز هم نیاز به فرکانس بالاتر در رایزن بیشتر احساس میشه اختلاف فریم بین فرکانس های مختلف بین اینتل و ای ام دی جهت اطلاعات بیشتر میتونید جستجو کنید بدرود اینتل: R5 3600
  6. درود شما میخواین اطلاعات رو بریزین روی فلش بعد بریزین روی سیستم؟ خوب همون اول گوشی رو در حالت MTP به کامپیوتر متصل کنید ویروس منتقل نمیشه ضمن اینکه ویروس های کامپیوتر روی اندروید بی تاثیر هستند
  7. سلام چندتا مورد یک اینکه تست های اینچنینی معمولا با گرافیک 2080 یا 2080ti گرفته میشه به همراه قویترین سی پی یو تا در بهترین حالت اختلاف مشخص بشه. دوم این تست به نظر من دقیق نیست به خاطر لود گرافیک و سی پی یو که منطقی نیست سوم سرعت تاثیر داره اما بیشتر روی سی پی یو های رایزن خودش رو نشون میده تا اینتل چهارم من توصیه میکنم به جای دو تا رم 4 گیگ 3200 شما چهار تا رم 4 گیگ 2666 بگیرید. دو کاناله بودن رم تاثیر زیادی در پرفورمنس داره و تا حدی کاهش سرعت جبران میشه اینها اطلاعاتی بود که بنده داشتم. شما مشخصات گرافیک و سی پی یو و مدل مادربردتون رو بفرمایید دوستان بهتر راهنمایی میکنند
  8. خیر این افت فریم از درایو نیست. احتمالا با گرافیک انبورد داره ران میشه. درایور گرافیک رو به روز کنید پروفایل پاور سیستم روی power saving نباشه. تو کنترل پنل انویدیا ست کنید که بازی با گرافیک انویدیا ران بشه. یک نفر نشون بدید راحت رفع میکنه
  9. سلام تاثیر SSD در سرعت فوق العاده زیاد هست و سیستم کلا جون تازه ای میگیره اما اینکه انتظار داشته باشید فریم ریت بازی بیشتر بشه خیر تاثیری نخواهد داشت اگر فریم ریتتون پایین هست درایور رو چک کنید که حتما گرافیک انویدیا مشغول کار باشه. پیش نیاز های بازی نصب شده باشه. درایو ها رو هم دیفرگم بزنید شاید بهتر بشه اما در کل خرید اس اس دی برای بهبود تجربه کاربری توصیه میشه
  10. سلام بعضی بازیها روی 580 بهتر جواب میده بعضی ها روی 1650 اما در کل به نظر قدرت 580 بیشتر هست با مصرف بالاتر. به خاطر برتری در DX12 من 580 رو انتخاب میکنم در مورد ورژن اورکلاک هم اون بیست مگاهرتز فکر نکنم بیشتر از ده فریم اختلاف داشته باشه (به نظرم در حد چهار پنج فریم)
  11. نه کلا نمیشه سرعت تک کانکشن از تو مودم فهمید. این نمودار هم فقط برای دیدن شدت سیگنال هست
  12. مرسی از دوستان عزیز به خاطر همکاری. انگار با آی پی ما در شبکه جور دیگه ای رفتار میشه 😅 شما که سرعت تکتون از مولتیتون بیشتره 😭 خیلی ممنون از دوستان شدیدا پیگیر میشیم که مشکل رو رفع کنند
  13. i5 3570 i5 3470 i5 3450 از بالا به پایین قیمت کمتر میشه
  14. گرافیک pci2 روی pci3 به راحتی جواب میده و فرقی نداره به اونصورت از نظر پرفورمنس. مادربردتون سی پی یو نسل چهار ساپورت نمیکنه نهایت نسل سه ساپورت میکنه.
  15. کسی اینجا فیبر نداره تست بذاره لطفا؟
  16. مرسی خیلی جالبه تو مخابرات میگفتن شاتل از اسیاتک بهتره اما سرعت شما بهتر از منه مرسی جالبه که اسیاتک این مشکل رو نداره مخابرات داره؟!
  17. میگفتید شرکت های اینترنتی بیشتر قانع کننده بود. وارد کننده لوازم صوتی تصویری کی هست؟ شک نکنید پسر خاله یا پسر دایی آقای ایکس و ایگرگ هست. هیچ بازاری رو اجازه نمیدن به صورت آزاد عمل کنه مخصوصا در این شرایط.
  18. سلام دوستان چند ماهی هست سرعت تک کانکشنمون کم شده خواستم ببینم فقط برای شاتل اینطور هست یا بقیه هم همین مشکل رو دارند؟ لطفا از همین سروری که ما گذاشتیم بذارید با اسم شرکت اینترنتتون. سرعت تک کانکشن فقط لطفا! تشکر عدد پینگمون رو ندید بگیرید در حد 85 هست با آلمان!
  19. یک بازار رو نام ببرید که انحصاری نباشه لطفا 🤦‍♂️
  20. سلام اگر گرافیک AMD دارید خود درایور قابلیت ضبط داره. حتی قابلیت Replay هم داره که به صورت دایم سی ثانیه یا بیشتر یا کمتر گذشته رو ضبط میکنه اگر گرافیک انویدیا دارید با قابلیت Shadow play میتونید ضبط کنید اگر دنبال برنامه جدا هستید Mirilis Action! توصیه میشه. تنظیمات بسیار زیاد و خوبی داره داره میتونه از دیکودر خود گرافیک هم استفاده کنه که افت فریم کمتری داشته باشید در تمام این برنامه ها هم میتونید فریم ریت ضبط به علاوه تغییر رزولوشن و بیت ریت ویدیو و آیدیو رو تغییر بدید تا حجم فایل معقول تر بشه
  21. سلام شب خوش رم های کینگستونتون اگر پایه کوتاه هستند یعنی ارتفاعشون کمتر از رم های دیگه است مشکل نا همخوانی پیش میاد که ربطی هم به ارتفاعش نداره بلکه گویا به خاطر تقلبی بودن چیپست رم ها هست این مشکلی هست که خودم داشتم و شنیدم که تقلبی شدند تایید نمیکنم که تقلبی هستند اما قطعا مشکلی هست. رم کار کرده کروشال یا کینگ مکس بگیرید
  22. آقا اگر منظورتون از جعبه, باکس مخابرات هست اونارو دست کاری کنید جریمه داره ها! چه راحت اینجا دست کاری میکنن 😅 اگر مال مخابرات هست باید برید دفتر مخابراتتون تا کسی بفرستن بیاد یا مسیر جدید بکشه یا مسیر رو عوض کنن که در هر دو حالت بسیار اذیت میکنن مخصوصا اگر از شرکت خصوصی اینترنت داشته باشین شاتل خوبه حتی برای مشکل من گفتن با اینکه میدونیم پورت سالمه اما حاضریم تعویض کنیم اما از عید به اینطرف سرعت تک کانکشن روی 5 مگ فیکس شده این رو در نظر داشته باشید. 8 یا 16 داشته باشید فرق نمیکنه تک کانکشن روی 5 هست با اکثر سرورها حالا نمیدونم فقط شاتل اینجوری شده یا از زیرساخت هست. اما پینگ و سرعت در تمام ساعات ثابت و پایدار هست.
  23. والا خود مخابرات هم گفتن که شاتل خیلی بهتر از بقیه است. ولی الان برای من هم به هم ریخته که با اینکه سیم رو هم چک کردیم وضعیتم شده این فقط چیزی حدود ده متر از سیم هست که چک نشده که هنوز کسی رو نفرستادن برای چک! قبلا راحت رو آنکس ام با پروفایل گیم 16 مگ رو داشتم الان هشت رو هم با قطعی میگیره! اگر همین نمودار رو نداشتم نشونشون بدم هیچکس رو برای تست با میگر هم نمیفرستادند🤦‍♂️
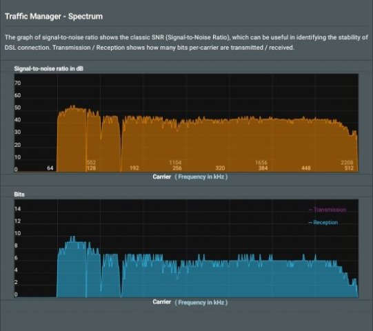
  24. این نمودار مقدار نسبت نویز به سیگنال (SNR) رو در فرکانس های مختلف نشون میده. همونطور که میدونید در ADSL2+ ماکزیمم فرکانس 2.2 مگاهرتز هست. فرکانس بالاتر مساوی است با سرعت بالاتر. خط عمودی مقدار SNR و خط افقی فرکانس هست. مثلا در نمودار شما مقدار SNR در فرکانس 552 نزدیک 50 هست. این عدد هر چی بیشتر باشه بهتر هست. کلا برای فیکس شدن در یک سرعت بدون قطعی, مقدار SNR بالای 20 باید باشه. هر چی هم قسمت بالای نمودار صافتر باشه بهتر هست. نمونه های پایین هم وضعیت خطوط مختلف هستند عکس بالا وضعیت خط یکی از دوستان هست که دو کوچه با مخابرات فاصله داره اما سیم کشیش کمی بی کیفیت هست و پایینی هم وضعیت قبلی خط خودم 🙄
×
×
  • اضافه کردن...